Hi everyone, this is a post that I have placed on Victons’ community forum. I have tried getting in touch with Victron via their level 3 support but sofar I have been unsuccessful. I have even been in conversation with Guy Steward but without any any significant answers. Other than disabling the main features like ESS.
This sytem was originally installed in 2013 with a Mikrocare 3KW and lead acid batteries, it was upgraded over the years to 5KW Microcare Inverter, 3x 60A Microcare MPPT, 1x Solis 4.6KW Grid tied inverter and worked without any issues. In around 2020 we changed from Microcare to Victron as our prefered brand to install. It only made sence to do the same at home.
I have made some significant changes to the system.
-
Replaced the 8KVA with 2x 5KVA
-
Installed 1x Busbar for battery system
-
Installed 1x busbar for MPPTs
-
Cut overall battery cable lenght by 1.5M (total lenght is now under 3M)
-
Reconfigured battery wiring. 50mm2 cable from each battery to busbar (all same lenght)
-
Doubled up on battery cable size (2x 50mm2) between busbars (all same lenght) (@Ludo @nickdb @DuivertNL - I told you the battery cable size is not the issue)
-
50mm2 cable from busbar to each inverter (all same lenght)
I) The system is significantly quiter than the single 8KVA (from experience I knew this would be the case)
II) The overload warning events seem to be less (but they are so random it’s difficult to tell)
Next I will install a 10KVA Quatro to test with and see if the same events still occur
EDIT
I have since managed to succesfuly replicate the overload event warnings by running a weed-eater (800W) on “AC LOADS” and “GRID LOADS” (this is not the only device that causes the issue). This causes an overload event warning within a minute or two. This seems to confirm my original assumption that the high impedance of the supply cable coupled with a voltage drop may be the root cause (maybe even some type of resonance). Disabling LOM and lower grid voltage under Country Code to 180VAC did not help either. The question:
Why an overload event warning & how to stop the warnings?
Hi everyone,
I’ve been struggling with this installation since it was first installed about a year back. It was a replacement of a 5KW Microcare system that ran perfectly for around 10 years. The main reason for replacement was the ESS feature.
EDIT 2025-02-07T22:00:00Z
I decided to edit the block diagram for clarity

This video shows a typical Overload Warning Event (this happens during every event). Check DC LOADS at 09:45:04 (time of event). There is no meter or smart shunt or any other loads connected to the battery. I added DC LOADS to the CERBO screen as a test.
-
AC LOADS = Grid loads but measured by Carlo Gavazzi meter (Also suplemented with PV power)
-
Critical Loads = AC Out 1 & AC Out 2 (AC Out 2 is programmed in assitans to supply upto battery 40% or turn on/off depending on input of temp connector)
-
Heavy Loads = supply upstream / utility / grid
-
Cable - Battery to busbar 50mm2 (3M max)
-
Cable - Busbar to inverter 50mm2 (1M max)
-
Cable - MPPT to Busbar 25mm2 (1M max)
-
Cable - PV 6mm2 (20M max)
-
The grid supply cable is very long 200M (4 core 25MM2 doubled up)
Device: VE.Bus System
WARNING: Overload
This is a more extreme example, but generally when a high load is drawn upstream from the inverter it generates this error.
This only happens when ESS is enabled. The assumption is that an input voltage drop at the Multiplus is what is responsible (although not everytime, this was monitored by GRAFANA for 6 months). It is at the best it can be with the long supply cable. The question is what can I do to stop the overload warnings? Somtimes it wil generate a warning with a critical load of 500W and an upstream load of 1KW with a small 1V drop.
I HAVE ATTEMPTED THE FOLLOWING:
-
Disabled LOM (Loss Of Mains)
-
Decreased inverter voltage to 220VAC (this seemed to lessen the warnings)
-
Limited inverter output
-
Had the whole PCB replaced by our supplier (THIS SORTED OUT THE REDICILOUSLY LOUD HUMMING NOISES)
-
Replaced the Pylontech battery bank with BSL
-
Replaced battery DC wiring with 50mm
-
Disabled ESS (This is the only solution that works but defeats the purpose)
I know the issue is related to the long supply cable and the MPII - Victron claims this to have been fixed since a late v4 update already?
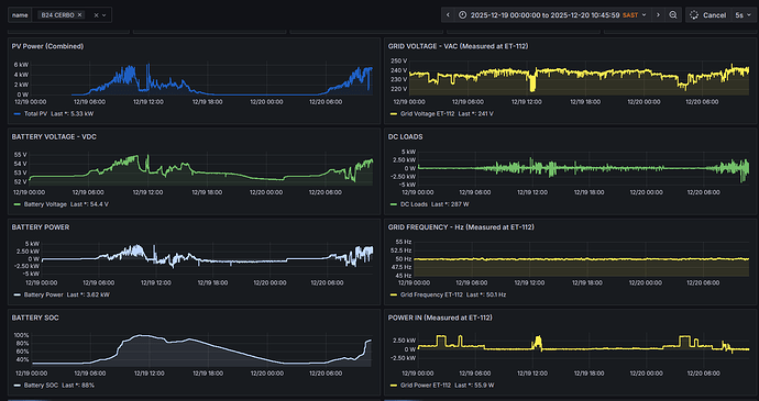
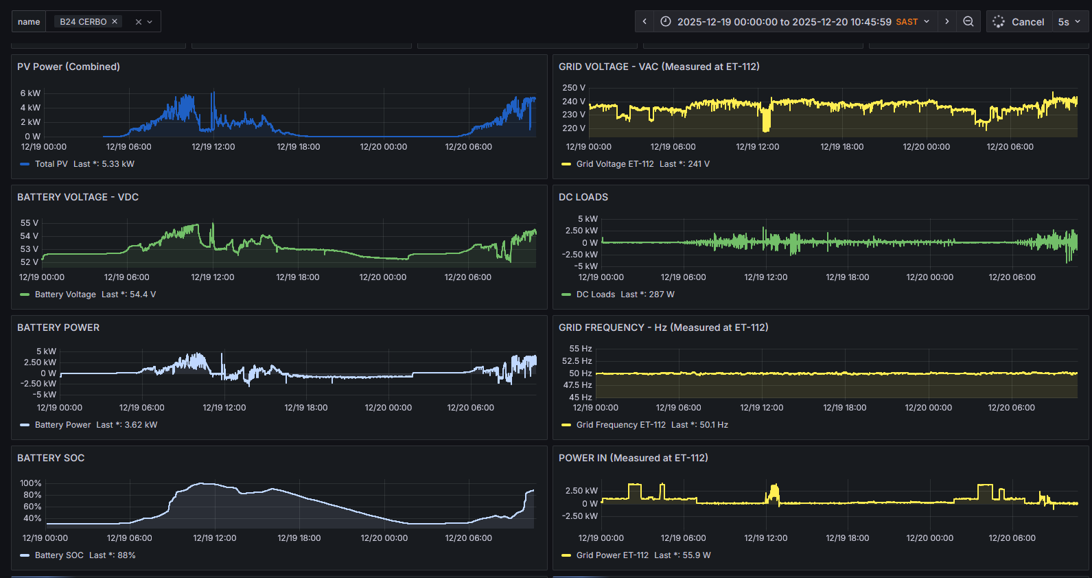
Below is a graph of typical behaviour. Note the Grid Frequency shift, it climbs during a grid voltage drop. This can only be explained by the Multi ramping up the voltage to compensate for the grid V dropping. All these frequency shifts also are related to the overload events.
Now here’s the real kicker. 3 Days ago the 2x 5KVA MPIIs were replaced with a 10kva Quattro. Absolutely zero frequency shifts thus far. I do realise it is way to early to tell, but sofar it’s promising.



